서버 컴퓨터에 여러 서비스를 설치하고 나서 서버에 무리가 가지 않을까 걱정이 들 때가 있습니다. 특히 서버 온도나 cpu/ram 점유율을 파악해야 할 때가 많죠. 그럴 때마다 ssh로 OpenMediaVault 서버에 접속해 명령어를 통해 상태를 파악하는 것은 많이 귀찮습니다. 그래서 도커에 netdata라는 컨테이너를 설치해서 웹상에서 서버 상태에 대한 정보를 쉽고 가독성 좋게 확인할 수 있도록 만들 겁니다.

Netdata는 웹 페이지에 netdata가 설치된 컴퓨터의 온도, cpu/ram 점유율, 디스크 사용률 등등 다양한 정보를 그래프로 표시해주는 이미지입니다. 저는 주로 서버 cpu의 온도를 확인할 때 많이 사용합니다. 컴퓨터에 관한 아주 많은 정보를 제공해주는데 웹상에서 돌아가는 HWmonitor이라고 생각하시면 될 것 같네요.
도커에 netdata 설치해서 컴퓨터 정보 확인하는 방법

아주 간단합니다. Portainer의 이미지 탭에서 “netdata/netdata”를 검색하고 다운로드합니다.

컨테이너 탭으로 넘어가 새로운 컨테이너를 만들어줍시다. Netdata 이미지를 할당하고 이름을 적절히 설정한 뒤 호스트의 원하는 포트와 컨테이너의 19999 포트를 연결해줍시다.

그런 뒤 재시작 정책에서 “Always”를 선택해주고 컨테이너를 생성해줍시다.

호스트 서버 ip의 netdata 포트로 들어가시면 위 사진과 같은 페이지가 나타납니다. 중앙에 cpu그래프가 보이고 좌우에 디스크 읽기/쓰기, 통신 속도, ram 사용량과 같은 정보를 원형 그래프로 보여주고 있습니다.
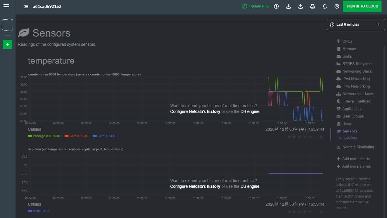
우측 바의 각각의 탭을 클릭하여 해당 부분의 더 자세한 정보를 확인하실 수도 있습니다.

우측 바에서 “Sensor” 탭에 들어가면 cpu의 온도를 확인할 수 있습니다. Cpu의 패키지 온도와 각각의 코어 온도가 어떤지 선형 그래프로 보여줘서 편리하게 활용할 수 있습니다.
이렇게 오늘은 netdata를 이용해 웹상에서 서버 컴퓨터의 상태를 파악하는 방법에 대해 알아보았습니다.
아마 다음 포스팅을 마지막으로 OpenMediaVault에 대한 포스팅은 마무리될 것 같습니다. 지금까지의 모든 과정이 가능하신 분들은 다른 서비스들도 쉽게 설치할 수 있기 때문이죠.
도커 이미지는 아주 다양해서 필요한 기능을 찾는 것은 크게 어렵지 않으실 겁니다. 이를 이용해 필요한 기능을 추가하는 것도 간단하죠. 이젠 스스로 자신만의 나스를 만들어 가실 수 있을 겁니다.
그럼 이번 포스팅은 여기서 마지도록 하고 다음 포스팅은 다운로드 서버에 관한 이야기로 찾아오도록 하겠습니다.
긴 글 읽어 주셔서 감사합니다.
OMV(OpenMediaVault) 나스 서버[12]Nextcloud 설치하는 방법
지난 포스팅을 마지막으로 openmediavault에 다양한 서비스를 설치하기 위한 준비 과정을 마쳤습니다. 그래서 이번 포스팅부터는 다양한 서비스를 설치하는 시간을 가져 보려고 합니다. 가장 먼저
postiveemblem.tistory.com
OMV(OpenMediaVault) 나스 서버[11]nginx proxy manager 설치하는 방법
Open media vault 서버에 다양한 서비스를 설치하기 전 마지막 과정으로 nginx proxy manager을 설치하려고 합니다. nginx proxy manager은 가상 호스트/리버스 프록시 기능을 사용할 수 있도록 만들어진 웹 관
postiveemblem.tistory.com
이 글의 저작권은 전적으로 작성자인 P_Emblem에게 있으며
허락 없는 사용을 금합니다.
'운영체제 > Nas[OMV]' 카테고리의 다른 글
| OMV(OpenMediaVault) 나스 서버[19]transmission 토렌트 서버 설치하는 법 (8) | 2021.01.13 |
|---|---|
| OMV(OpenMediaVault) 나스 서버[17]마인크래프트 서버 여는 방법 (0) | 2021.01.09 |
| OMV(OpenMediaVault) 나스 서버[16]Jellyfin(미디어 서버) 설치하는 방법 (5) | 2021.01.07 |
| OMV(OpenMediaVault) 나스 서버[15]워드프레스 설치하기 (2) | 2021.01.05 |
| OMV(OpenMediaVault) 나스 서버[14]nextcloud 외부저장소 추가하는 방법 (0) | 2021.01.03 |
| OMV(OpenMediaVault) 나스 서버[13]리버스 프록시, 가상호스트 설정하는 방법 (12) | 2021.01.01 |